CETA Software, the cloud-based production management, has launched Insights, a new reporting tool that consolidates essential financial, operational, and production data into a single, streamlined interface.
Insights is now available to all CETA clients, addressing a long-standing demand for simplified studio-level reporting. This update aims to eliminate the need for offline spreadsheets and for creating your own business intelligence tools.

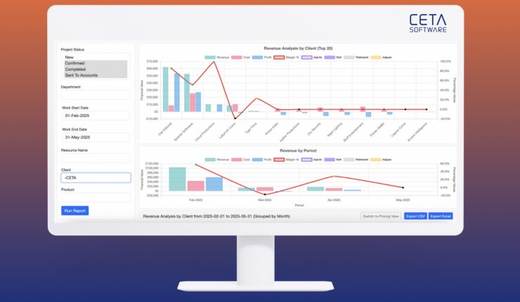
Pre-built reports tailored to post-production
CETA Software’s new reporting module provides real-time insights through pre-built templates designed for producers, finance teams, operations managers, and studio heads. These include:
- Financial analysis
- Periodic profit and loss
- Quoted to booked comparison
- Project cost summary
- Project win ratio
- Quote confirmation pipeline
- Utilisation
- Billing and billing analysis
- Project overview
Each report can be filtered by project, department, user, or time period, and is exportable to CSV or XLS format. Data can also be accessed externally through the CETA API.
Operational value
Unlike generic dashboards, Insights integrates directly with CETA’s existing quoting, scheduling, time tracking, and billing modules. Insights are drawn from live project data, ensuring reports reflect real-time activity rather than static metrics.
Permissions are managed using existing access controls, ensuring financial and strategic data remains securely viewable only to the appropriate team members.
Operational visibility and strategic insights for creative studios
This release marks a key milestone in CETA’s roadmap to become the production management system for creative studios. Insights reinforces the platform’s commitment to delivering integrated operational visibility and strategic insight, all within a single, purpose-built platform.

